行業消息
消息中間
行業消息
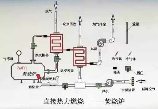
RTO蓄熱式熱氧化熄滅體例先容
屬象:2021-08-21
由來:科邁科
RTO蓄熱(re)(re)式熱(re)(re)氧化(hua)熄滅體例首要(yao)是(shi)用(yong)(yong)來消弭無(wu)機物(wu)的(de),在(zai)操縱的(de)時辰,RTO爐內的(de)溫(wen)度(du)(du)高(gao)達700℃-1,000℃,若(ruo)是(shi)接(jie)納傳統熄滅體例,到達這(zhe)么高(gao)的(de)溫(wen)度(du)(du),所(suo)需要(yao)的(de)燃料(liao)(liao)用(yong)(yong)度(du)(du)是(shi)良多的(de),接(jie)納RTO蓄熱(re)(re)式熱(re)(re)氧化(hua)熄滅體例是(shi)會收受(shou)接(jie)管(guan)熱(re)(re)量(liang)的(de),能夠下降燃料(liao)(liao)用(yong)(yong)度(du)(du)。
